AI智能儀表在冶金性能測控系統中的應用
2011-06-22
摘要:由AI智能調節器實現電爐溫度的精確控制及溫度、壓力、流量、位移、失重量等的檢測,結合工控機組成集散控制系統,應用于冶金性能測控系統。系統具有運行可靠、抗干擾能力強及控制精度高等優點。
引言:高爐冶煉系統是一個復雜的控制系統,對其進行解剖代價高昂。該系統模擬高爐冶煉過程檢測冶煉過程中溫度、壓力、流量、位移、失重等各參數的變化規律建立冶金性能測控系統大型實驗室,依據實驗結果對高爐冶煉過程提供指導性意見。系統采用集散控制結構,現場由廈門宇電的AI智能儀表實現溫度等的精確控制,由PLC來實現過程開關量、部分模擬量及定時計數等的過程控制,由工控機實現集中管理。AI智能儀表先進的AIBUS+通訊協議,支持RS485通訊接口,配合EM-485B模塊構成了該系統的計算機通訊系統,通過RS-485串行通訊實現19個通道溫度、流量、壓力、位移的集中監控。
1、控制系統的硬件組成
整個系統的控制對象主要為11個大型電爐及其附屬設施和氣體處理及檢測部分,其中除了對溫度的精確檢測及控制外,物料反應過程中的荷重軟化位移,物料重量,氣體流量,氣體壓力及熔融滴落過程中的熔滴計數都需要進行檢測,這些參數主要通過現場AI智能儀表檢測并以數字量傳入總線。系統結構如下圖1所示:
| 圖一:硬件組成結構框圖 |
![]() |
1.1 控制方式選擇
系統主要對溫度實行精確控制,AI人工智能儀表具備位式控制(ON-OFF)、標準PID、AI人工智能調節APID或MPT等多種調節方式,對于多數電爐采用標準的PID控制方式,可以滿足工藝條件的要求,用戶可以設置M5、P、t參數可以調節相應參數,實現用戶自定義調節。對于特殊的溫控系統設置CtrL進入自整定調節,先進的AI人工智能調節算法具有自整定、自學習功能,無超調及無欠調的優良控制特性,自整定后的控制效果基本上都可以滿足工藝要求。
1.2 分段功率限制方式
系統中大部分電爐為電阻爐,少數高溫電爐以硅鉬棒為加熱材料,需采用降壓變壓器,低溫下近似短路,電阻遠低于高溫狀態。如果不進行功率的限制,低溫下的電流將遠大于額定電流。設置CF參數,使儀表起用功率分段限制,此時儀表輸出下限將不作限制,而oPL將作為當溫度小于下限報警值LoAL時輸出上限,當溫度大于下限報警值時,則輸出上限為oPH,這樣就具備2段功率限制功能,有效地防止了加熱初期電流過大的危險。
1.3 控制系統的調試
對于有些電爐除了爐膛溫度的控制及檢測外,監測爐壁的溫度以計算電爐加熱過程中的溫度梯度分布曲線,結合其控制同時可以減小控制對象的純滯后,帶來更好的控制效果。對于同一電爐溫度起始條件的顯示不一致,可通過Sc來校正。在調試過程中,單段升溫曲線的電爐首先考慮使用AI儀表的自整定調節功能,需要整定的參數為M5、P、t等參數,加熱器各段特性基本相同,自整定后獲得了滿意的控制效果,恒溫時控制精度小于±1℃,超調小于2℃。
2、控制系統的軟件結構及功能
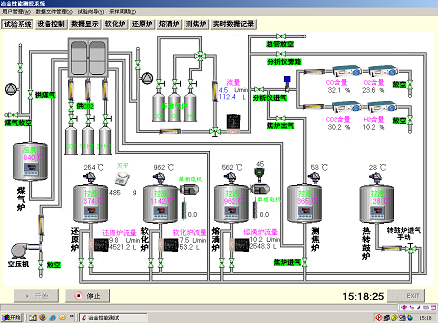
系統由2層結構組成,上位機為一臺工業控制機,實現集中控制及數據的采集與處理。下位機由PLC及現場AI智能儀表實現數字及模擬量的控制。系統同時具有手動及自動兩套控制方案,可以實現無擾動的快速切換。上位機控制主界面如下圖2所示:
| 圖二:主界面圖 |
![]() |
主要實現以下功能:
2.1 人機交互功能
系統的監控主界面顯示當前各虛擬設備的布置情況及在線狀態,實時數據按詳細數據、各種數據等不同表現形式動態刷新顯示,各參數(溫度、流量等)的實時曲線繪制,現場各開關量的界面控制,歷史數據查詢,EXCEL報表生成,系統報警狀態及AI智能儀表的參數設置等功能。
| 圖三:儀表設置及數據顯示 |
![]() |
2.2 數據庫管理
各項實時數據及歷史數據的管理,數據保存及導入EXCEL。
2.3 用戶及系統管理
系統分為系統管理員,操作員及安全員組成,各角色以不同權限限制;根據實際系統的需要對于采樣頻率的設定,實時刷新的時間間隔及報警方式等進行管理。
3、結語
本系統已在廣東韶關鋼鐵廠成功投入使用,系統運行安全可靠,由AI智能調節器,PLC及工控機組成的集散控制系統具有抗干擾能力強,控制精度高等優點,極大地滿足了工藝條件的各項控制性能指標要求。
返回頂部



